Cyabra為一家以色列網路安全公司,提供一個可以找到訊息來源的平台,並深入對話測試對話真實性以及情緒分析。搜尋範圍包含全球,且有效支援高達100+語言,讓使用者可以頃聽跨國界的網路聲音。
可自行選擇偏好的社交媒體平台,搭配AI智能搜尋引擎來查找熱門關鍵字,也可選擇區域範圍選擇自行想要搜索的關鍵話題。社交平台支援包含:Facebook、Instagram、Tik Tok、Twitter、YouTube、Telegram、Reddit、微博、百度等,以及超過13萬個新聞、部落格、廣播和論壇。
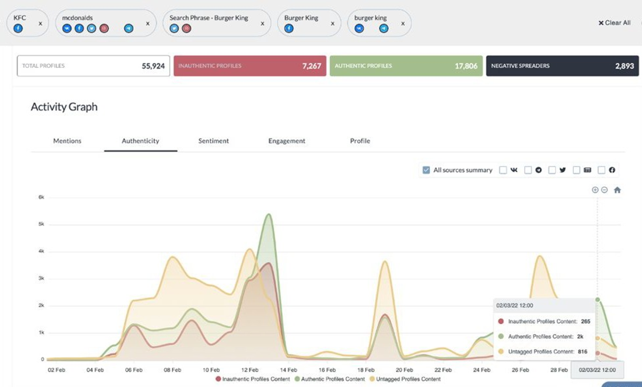
使用者可以透過網路聲量分析,分析社群媒體網站上熱門主題的流量及指標性人物的聲量以及討論熱度,可應用在廣告行銷或是品牌管理。 透過機器學習及使用情感工具(NLP Analyzer)分析公開社交媒體資料,讓使用者可以評估該主題的影響力及傳播度。
為了避免假帳號及資訊的錯誤,Cyabra提供圖片辨識,透過AI高精準度辨識人臉,能夠判別社交媒體帳戶的照片是否為該物或該人,偵測是否為假相片或偽造影音,同時也會提供判斷結果,確認評論的真實性。使用者同時可以客置化設定告警機制,確認來自各地的聲音是否有造成影響。
透過意見領袖影響分布以及視覺化關聯分析,提供詳細的互動交流關係圖,使用者可利用視覺化連結分析(VLA)來分析用戶檔案,並追蹤資訊的擴散程度以及細部的影響對象,以進一步的判斷相關主題的影響程度,如傳播內容包含假帳號或是假訊息等狀況。
Hot!特洛奇 是您資訊安全上的最佳夥伴. 您需要諮詢嗎?